High-Frequency ICU Data Collection from Ventilators and Patient Monitors
Estimated reading time: 5 minutes |
Published on Mar 11, 2025
High-Frequency ICU Data Collection from Ventilators and Patient Monitors
Deep Breath provides a platform for high-frequency physiological data collection in intensive care units (ICU). The system collects waveform-level data from mechanical ventilators, hemodynamic monitors, capnography devices, and esophageal pressure sensors without requiring internet access or integration with hospital IT systems.
Hospitals can start collecting high-resolution respiratory and physiological data within minutes, enabling advanced analytics, research, education, and clinical quality improvement.
< 7 minTypical setup time per device
100%Data stays inside the hospital
6+Countries already using Deep Breath
Key Benefits of Deep Breath
High-frequency ICU waveform data collectionWorks without hospital IT integrationNo internet connection requiredSetup in minutesSupports multiple ventilators and monitorsAdvanced respiratory analyticsCustom metrics and algorithms supportedRemote visualization and collaboration
Trusted by Leading Hospitals
Deep Breath is used by leading hospitals in the United States and Europe for:
Respiratory physiology research
Mechanical ventilation quality analysis
Clinical education
Development of AI-based ventilation analytics
What Is High-Frequency Data in Intensive Care?
High-frequency ICU data refers to physiological signals recorded many times per second, rather than periodic averages stored in standard hospital information systems.
Examples include:
🫁
Airway Pressure
〰️
Pressure, Flow, Volume Waveforms
Esophageal Pressure Monitoring
⚙️
Ventilator Settings & Alarms
🌬️
Breath-by-Breath Parameters
💓
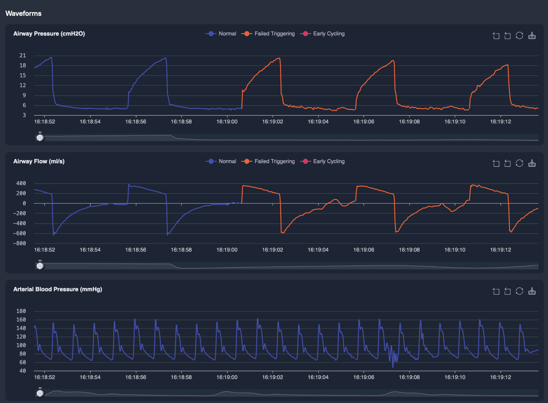
Blood Pressure Waveforms
❤️
Heart Rate
🩸
Oxygen Saturation
🖥️
Additional Bedside Monitor Parameters
Combined analysis of airway pressure and esophageal pressure enables calculation of:
Transpulmonary pressure
Patient effort
Work of breathing
How Does Connection Happen?
You can collect your waveform-level data to BreathBox or BreathLake — Deep Breath hardware devices. In any case, data will always stay in the hospital.
Installation doesn't take more than one day and doesn't require hospital IT infrastructure (but integration is possible). We just connect power and medical devices.
Connect the Deep Breath device (BreathBox or BreathLake) to power
Plug into the ventilator or patient monitor port
Data collection starts automatically — no configuration needed
Access real-time waveforms via the local dashboard
What Devices Can Deep Breath Collect Data From?
The platform supports data collection from multiple clinical devices commonly used in intensive care:
Mechanical Ventilators
Hamilton Medical
Dräger
Getinge
Other major ICU ventilators
Bedside Monitors & Other Devices
Philips bedside monitors
Sentec Monitor
Esophageal pressure monitoring systems
Does the System Require Hospital IT Integration?
NO
Deep Breath is designed to work without integration with hospital IT systems. This makes deployment fast and simple, allowing hospitals to start collecting waveform data in minutes.
✓No integration with EMR or PDMS required
✓No changes to hospital network infrastructure
✓No internet connection required for data collection
✓Independent operation inside the ICU
What Happens With the Collected Data?
Collected physiological data is stored locally in CSV format; you can work with it any time. It can be uploaded to the Deep Breath data platform for visualization and analysis.
The platform allows clinicians and researchers to:
Visualize waveform-level physiological signals
Explore breath-by-breath ventilation data
Analyze trends and physiological patterns
Export data for research and machine learning model development
Prepare reports and analytics
The interface is designed specifically for respiratory physiology and mechanical ventilation analysis.
What Advanced Analytics Is Available?
Deep Breath includes algorithms for advanced respiratory analysis, including:
🔍 Patient-Ventilator Asynchrony Detection
Automatic detection of common asynchronies: ineffective (failed) triggering, double triggering, reverse (early) triggering, flow asynchrony (workshifting).
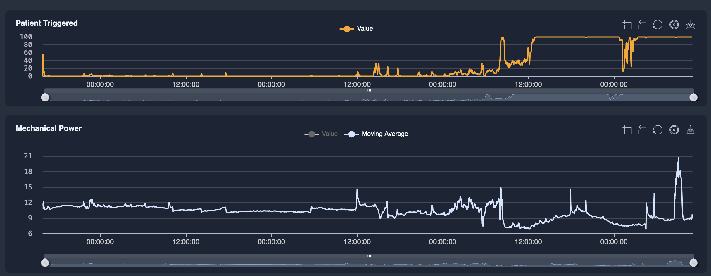
⚡ Mechanical Power Calculation
Mechanical power is an important metric related to ventilator-induced lung injury. The platform calculates mechanical power and dissipated energy in real time from waveform-level data.
💪 Patient Effort Estimation
Using esophageal pressure signals: respiratory muscle effort, work of breathing, and patient-ventilator interaction dynamics.
Can Hospitals Use Their Own Algorithms?
Yes. Deep Breath allows hospitals and researchers to implement custom metrics and analytical models. Examples include:
Custom respiratory physiology metrics
AI models for ventilator management
Research algorithms for lung mechanics analysis
This makes the platform suitable for research institutions, AI development teams, and clinical innovation projects. Metrics can be used as real-time decision support later in your procedures.
Can ICU Data Be Accessed Remotely?
Yes. If internet access is enabled, collected data can be securely visualized remotely. This enables:
Remote clinical consultation and second opinions
ICU education and training using real waveform data
Quality improvement programs
Collaboration between hospitals and research centers
Why High-Frequency ICU Data Matters
Most hospital systems store only low-resolution physiological parameters, often recorded once per minute or less. However, many clinically relevant events occur within individual breaths or seconds.
High-frequency waveform data enables:
Detection of patient-ventilator asynchrony
Accurate measurement of respiratory effort
Advanced lung mechanics analysis
AI-based decision support systems
Capturing and analyzing this data is essential for the next generation of precision critical care.
Frequently Asked Questions
What is high-frequency data collection in intensive care?
+
High-frequency data collection means recording physiological signals many times per second directly from ICU devices. Instead of storing only averaged values every minute, the system captures waveform-level data, allowing breath-by-breath analysis of respiratory and hemodynamic physiology.
What ICU devices can Deep Breath collect data from?
+
Deep Breath can collect high-resolution data from mechanical ventilators, patient monitors and hemodynamic monitoring systems, capnography and volumetric capnography devices, and esophageal pressure monitoring systems. This enables comprehensive analysis of ventilation, lung mechanics, and patient respiratory effort.
Does the system require integration with hospital IT systems?
+
No. Deep Breath is designed to work without integration with hospital IT infrastructure. The system connects directly to medical devices and collects waveform data independently. This allows hospitals to deploy the solution quickly without modifying existing EMR, PDMS, or hospital network systems.
Is an internet connection required?
+
No internet connection is required to start collecting data. Data collection happens locally inside the hospital network or on a standalone device. If internet access is later enabled, the data can be uploaded to the Deep Breath platform for remote visualization, collaboration, and advanced analytics.
How long does installation take?
+
Typical setup takes around 7 minutes. After connecting the system to ventilators or monitors, waveform data collection begins immediately. Multiple ventilators and monitoring devices can be connected simultaneously, allowing data collection across an entire ICU. Watch the video above to see a real connection in action.
What physiological signals can be collected?
+
Deep Breath collects a wide range of ICU waveform signals: airway pressure, flow and volume waveforms, capnography signals, volumetric capnography curves, blood pressure waveforms, oxygen saturation, and esophageal pressure signals. These enable detailed analysis of respiratory physiology and patient-ventilator interaction.
What analytics are available on the Deep Breath platform?
+
The platform provides: detection of patient-ventilator asynchronies, calculation of mechanical power and dissipated energy, estimation of patient respiratory effort, breath-by-breath lung mechanics analysis, and capnography and volumetric capnography analysis. These analytics transform large amounts of physiological waveform data into clinically meaningful insights.
Can researchers use their own algorithms or metrics?
+
Yes. Deep Breath allows hospitals and research teams to implement custom physiological metrics, algorithms, and AI models. This makes the platform suitable for clinical research, machine learning development, and respiratory physiology studies.
Can the system operate without sending data outside the hospital?
+
Yes. Deep Breath can operate fully offline, with all data stored locally inside the hospital environment. No external connectivity is required for data collection or analysis. Hospitals can decide if and when data should be exported or uploaded for further analysis.
How is patient data protected?
+
Deep Breath is designed with privacy and security by design principles. Collected data can be stored locally within the hospital environment. Hospitals remain fully in control of how the data is stored, processed, and shared. Data can also be anonymized or pseudonymized before being exported or uploaded to research platforms.
Is the data encrypted?
+
Yes. Deep Breath supports industry-standard encryption for data storage and transmission, including AES-256 encryption for data at rest and secure communication protocols for data transfer. This ensures that sensitive medical data remains protected.
Who owns the collected ICU data?
+
The hospital or research institution retains full ownership of the collected data. Deep Breath provides the technology to collect and analyze physiological data, but control over the data remains with the clinical institution.
Is the platform compliant with healthcare data regulations?
+
Deep Breath is designed to support compliance with major healthcare data protection frameworks such as GDPR (Europe), HIPAA-aligned practices (United States), and hospital cybersecurity and data governance policies. The platform architecture allows hospitals to deploy the system in ways that align with their internal compliance requirements.
Can data be anonymized for research?
+
Yes. Deep Breath supports data anonymization and pseudonymization workflows, enabling hospitals to safely use waveform data for research, education, and development of AI models without exposing identifiable patient information.
Ready to See High-Frequency ICU Data in Action?
Join leading hospitals across the US and Europe already using Deep Breath for research, ventilation quality analysis, and clinical education — without any IT headaches.